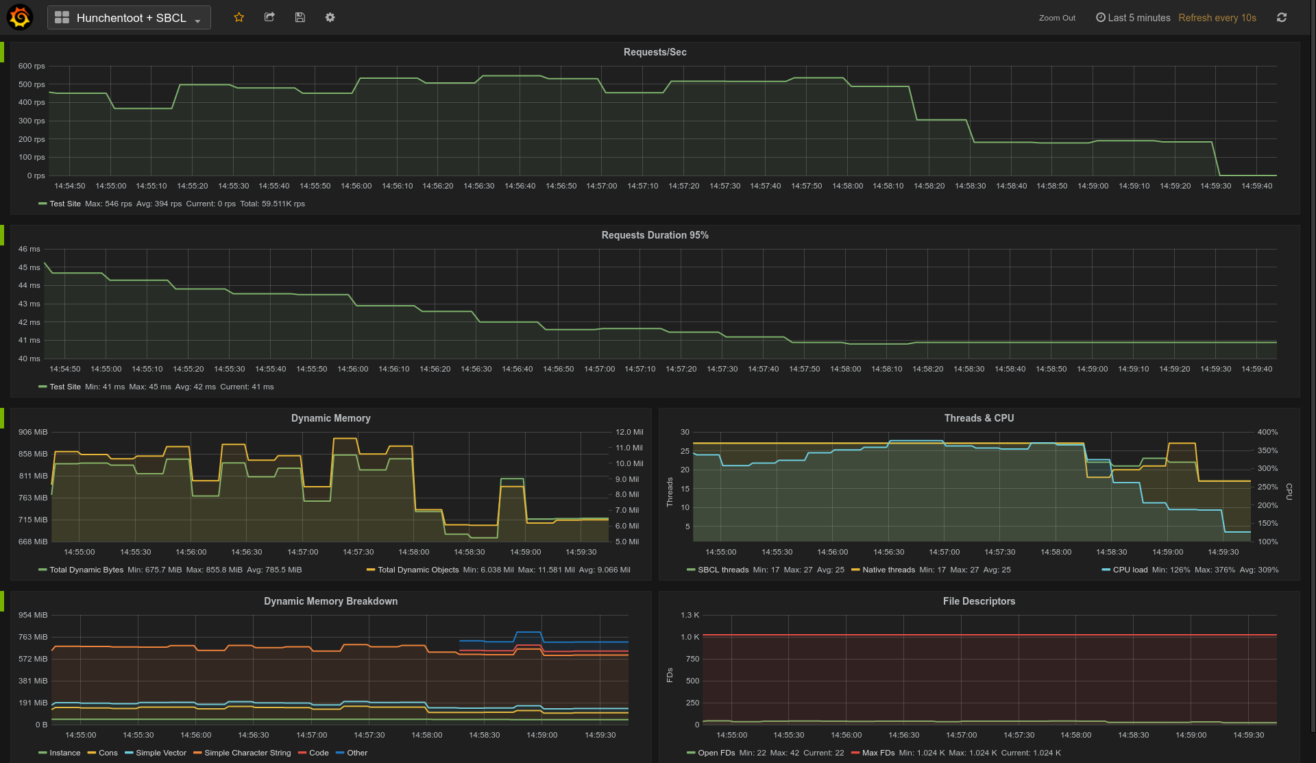
Example Grafana dashboard for Hunchentoot on SBCL:
You can get this dashboard here.
Currently example uses Linux and SBCL specific collectors.
(ql:quickload :prometheus.examples)
(prometheus.example:run)You can override app/exporter host/port in prometheus.example:run arguments 樱花视频网站. To stop example app call prometheus.example:stop.
